作者:舜通智能 来源: 发布时间:2024-09-11 热度:0
舜通云已经为众多区域数据中心客户提供了完整的综合智慧能源解决方案,市场占有率持续领先,产品受到客户的一致好评。
百尺竿头,更进一步,我们深知行业的变革和创新从未停止过,结合市场的反馈和我们对产品的进一步规划,现正式推出舜通云3.0版本。
从系统开发框架全面升级到系统功能新增和优化,做了大量调整,融入了深度学习、数字孪生等前沿新技术,强化了储能系统控制,补充了众多AI应用,以期通过本次更新,进一步提升舜通云平台的应用价值,进一步提高用户的满意度。
平台注册体验地址:http://www.qtouchcloud.com
此次升级带来了八大创新与亮点与用户分享:
一、系统内核升级
WEB框架升级,采用springboot + vue开发框架,预留微服务升级通道,并内置系统运行监控、系统公告、操作日志和登录日志,升级相应组件到最新版本,提高系统安全性。新增系统接口文档,支持高效二次开发。新增服务监控、缓存监控、连接池监控,协助运维管理。
新增流程引擎,支持在线绘制流程,支持通过、退回、跳转、终止、会签等审批功能,支持条件表达式判定。
通讯服务升级,新增376.1协议与舜通云直传,并支持透传DLT645协议下发控制;新增物联平台数据传输通道,支持第三方平台调用SDK将数据写入到舜通云平台。优化通讯服务性能,提高并发量和数据处理能力。
存储服务升级,新增多项数据合并存储,优化存储性能,进一步压缩存储空间,提高磁盘利用率。
计算服务升级,新增动态脚本执行器,支持用户自写脚本并写入相应的数据库,支持计算粒度自定义。支持脚本执行结果推送到消息队列,供其它数据方使用。

二、系统主题丰富多样化升级
舜通云一直以重实用价值,轻界面观感的形象出现在用户的面前,经过市场反馈,政府、学校、企业等应用端都对舜通云的UI表达出了改进建议。基于市场反馈和着力提升用户视觉感受的出发点,舜通云3.0重写了整个系统UI,并在此基础上,从登录、主题和布局三个方面,调整了整个系统页面。
全面支持用户自定义系统主题,政务风、科技风,用户都可以根据自身情况在系统内一键调整。

新增多种风格的登录界面,并且支持文字、图标、背景图、版权信息等即时更换,满足用户差异化的展示需求。

优化页面布局,在满足功能呈现的情况下,结合:平铺、分栏、弹窗、层级、过渡动画等多种效果,提升页面整体观感。


三、可组态用户大屏
可组态、可配置是贯穿在舜通云的重要基因,从数据采集自定义、指标配置自定义、指标分组自定义到设备类型、设备参数自定义,舜通云始终坚持以组态的理念设计功能。此次升级,组态大屏也正式上线。用户可以在线设计大屏页面,系统内提供丰富的组件,包括基本图元、系统组件,用户自定义组件。在数据层面,支持从数据库、API和MQTT等方式获取数据。绘制完成的页面,支持即时上线发布,添加到系统菜单,根据用户权限授权访问。


四、全面支持数字孪生功能
从二维向三维探索,从平面向立体发展,能源管理从数字化迈向模型化,数字孪生将数据的变化具象化,更有助于决策者和使用者观察到能源流向和设备运行状态。舜通云3.0为数字孪生提供了完整的解决方案。我们使用Blender + QTouch做为建模、渲染和数据关联的工具,使用three.js作为三维可视化引擎,使用Mqtt + WS + SQL作为数据传输通道,以此完成建模、加载和数据传递的整个过程。
考虑到用户实际情况,模型亦可由第三方提供,在舜通云三维开发套件内完成转换和数据关联。如用户有大型三维场景、复杂设备结构、多场景联动切换的需求,也可以提供外链集成或者定制开发。舜通云3.0在解决数字孪生应用上,采用兼容、转换和开放的理念,愿与行业伙伴共同推进数字孪生在能源行业的应用。


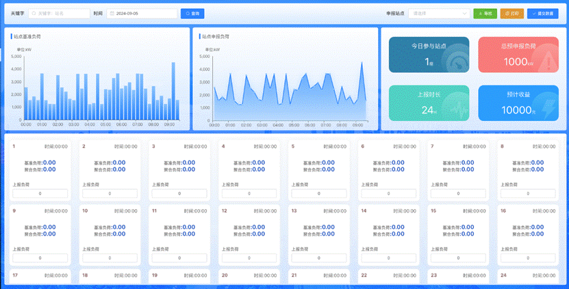
五、虚拟电厂
虚拟电厂是最近几年发展起来的能够参与电网运行、电力市场能源交易、分布式资源协调、用户负荷调配的一种新型应用系统,通过虚拟电厂可以有效缓解季节性的负荷不均的供需求矛盾,也可以盘活市场上存量新能源、储能等资源。舜通云3.0根据市场需求,也及时研发了相关的功能。目前虚拟电厂的主要功能分为:
1)与交易中心的数据对接与清算;
2)分布式能源的聚合;
3)用户侧可控负荷的调配;
4)平台侧与用户侧的结算;
5)平台侧风险预警与资源调配;
6)基础能源数据采集与监控。
以6大核心功能为基础,舜通云3.0研发了包括:聚合概览、聚合申报、负荷核定、负荷分配、负荷上报、分摊管理、调峰预警、交易记录、用户结算等内容。


六、可研报告自动生成
如果你经常因为项目前期调研耗时、耗力;对相关设备、资源了解不够;时间紧,任务重,方案编写困难等等问题而困扰,那么您可以尝试舜通云3.0带来的可研报告自动生成功能。可研报告自动生成目前内置:光伏可研、储能可研、光储充方案、综合能源方案等系列模板,用户只需要通过几个步骤配置关键参数,就可以立马得到一份详细的可研报告。
如果系统内置的模板无法满足你的要求,你还可以自建模板,自行配置相关参数,平台侧会自动根据你的模板和参数生成相应的文档。


七、智能化分析与统计
人工智能近几年发展迅猛,大量深度学习算法不断涌现。舜通云3.0依托存量数据和实时采集数据,结合深度学习算法,不断挖掘数据价值。本次更新,增加了诸如:
配电系统,电量预测和偏差统计,可以为用户提供更为准确的用电计划;
光伏系统,增加了系统发电效率评估、逆变器离散率分析、逆变器转换效率及影响因素分析,电站等效利用小时数分析与对比,基于无人机航拍图的光斑检测与分析,基于环境和气象数据结合,理论电量与实际发电量的对比分析;
储能系统,增加了储能充放效率的统计与分析,对储能系统充放循环次数和峰谷收益做了统计分析,着力提升储能系统的经济价值。
未来,我们将进一步优化和升级人工智能应用,着重在:图像分析、设备诊断、数据预测、文本生成和智能控制等方面,不断创新,不断提升舜通云的应用价值,推动行业发展。


八、控制策略升级与应用
此次舜通云的更新,涵盖8个主模块,10个监控子系统,累计新增和优化100多项。如:储能控制策略、微网控制策略、空调控制策略、配电概览、光伏概览、储能概览、充电概览,优化了包括实时监测、历史曲线、告警统计、电量统计、电费统计、能源统计等内容。




未来,我们还将持续在设备诊断模型、专家在线、知识百科、可研报告等功能上面,继续升级迭代。
最后,衷心感谢您一直以来对舜通云的关注和使用,我们始终致力于为用户提供最具价值,最具性价比,最有竞争力的行业领先产品和解决方案。如果您在使用过程中,有任何问题或者建议,欢迎您随时与我们联系。


第一部分概述 某某物流配送中心于2010年4月开工建设,总建筑面积3.5万平方米,...
Win10乱码解决方案 win10中文乱码的原因主要是因为预装的系统语言包不完善的原...
1.概述 舜通云已全面具备服务政企各层面碳排放数据在线监测、诊断和管理预测能...
qt系列采集器ip地址丢失,如何恢复出厂设置 根据用户反馈的信息,关于qt系列采...
一 、项目背景 世界能源委员会(WEC)预测,按照资源探明储量和这样的发展速度,...
1.项目概况 1.1.项目规模 本工程总装机容量为6403.65kWp,组件功率为550Wp,共...

